metrics.md 7.3 KB


hide:

  • toc ---

Metrics

The External Secrets Operator exposes its Prometheus metrics in the /metrics path. To enable it, set the serviceMonitor.enabled Helm flag to true.

If you are using a different monitoring tool that also needs a /metrics endpoint, you can set the metrics.service.enabled Helm flag to true. In addition you can also set webhook.metrics.service.enabled and certController.metrics.service.enabled to scrape the other components.

The Operator has the controller-runtime metrics inherited from kubebuilder plus some custom metrics with a resource name prefix, such as externalsecret_.

Cluster External Secret Metrics

Name Type Description
clusterexternalsecret_status_condition Gauge The status condition of a specific Cluster External Secret
clusterexternalsecret_reconcile_duration Gauge The duration time to reconcile the Cluster External Secret

External Secret Metrics

Name Type Description
externalsecret_provider_api_calls_count Counter Number of API calls made to an upstream secret provider API. The metric provides a provider, call and status labels.
externalsecret_sync_calls_total Counter Total number of the External Secret sync calls
externalsecret_sync_calls_error Counter Total number of the External Secret sync errors
externalsecret_status_condition Gauge The status condition of a specific External Secret
externalsecret_reconcile_duration Gauge The duration time to reconcile the External Secret

Push Secret Metrics

Name Type Description
pushsecret_status_condition Gauge The status condition of a specific Push Secret
pushsecret_reconcile_duration Gauge The duration time to reconcile the Push Secret

Cluster Secret Store Metrics

Name Type Description
clustersecretstore_status_condition Gauge The status condition of a specific Cluster Secret Store
clustersecretstore_reconcile_duration Gauge The duration time to reconcile the Cluster Secret Store

Secret Store Metrics

Name Type Description
secretstore_status_condition Gauge The status condition of a specific Secret Store
secretstore_reconcile_duration Gauge The duration time to reconcile the Secret Store

Controller Runtime Metrics

See the kubebuilder documentation on the default exported metrics by controller-runtime.

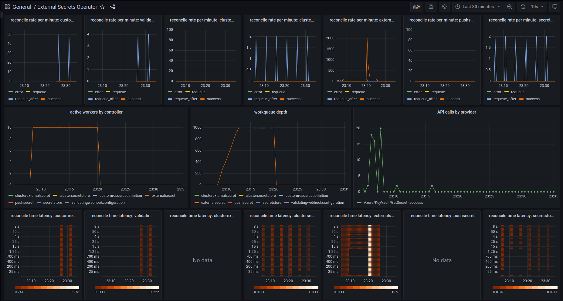
Dashboard

We provide a Grafana Dashboard that gives you an overview of External Secrets Operator:

ESO Dashboard ESO Dashboard

Service Level Indicators and Alerts

We find the following Service Level Indicators (SLIs) useful when operating ESO. They should give you a good starting point and hints to develop your own Service Level Objectives (SLOs).

Webhook HTTP Status Codes

The webhook HTTP status code indicates that a HTTP Request was answered successfully or not. If the Webhook pod is not able to serve the requests properly then that failure may cascade down to the controller or any other user of kube-apiserver.

SLI Example: request error percentage.

sum(increase(controller_runtime_webhook_requests_total{service=~"external-secrets.*",code="500"}[1m]))
/
sum(increase(controller_runtime_webhook_requests_total{service=~"external-secrets.*"}[1m]))

Webhook HTTP Request Latency

If the webhook server is not able to respond in time then that may cause a timeout at the client. This failure may cascade down to the controller or any other user of kube-apiserver.

SLI Example: p99 across all webhook requests.

histogram_quantile(0.99,
  sum(rate(controller_runtime_webhook_latency_seconds_bucket{service=~"external-secrets.*"}[5m])) by (le)
)

Controller Workqueue Depth

If the workqueue depth is > 0 for a longer period of time then this is an indicator for the controller not being able to reconcile resources in time. I.e. delivery of secret updates is delayed.

Note: when a controller is restarted, then queue length = total number of resources. Make sure to measure the time it takes for the controller to fully reconcile all secrets after a restart. In large clusters this may take a while, make sure to define an acceptable timeframe to fully reconcile all resources.

sum(
  workqueue_depth{service=~"external-secrets.*"}
) by (name)

Controller Reconcile Latency

The controller should be able to reconcile resources within a reasonable timeframe. When latency is high secret delivery may impacted.

SLI Example: p99 across all controllers.

histogram_quantile(0.99,
  sum(rate(controller_runtime_reconcile_time_seconds_bucket{service=~"external-secrets.*"}[5m])) by (le)
)

Controller Reconcile Error

The controller should be able to reconcile resources without errors. When errors occurr secret delivery may be impacted which could cascade down to the secret consuming applications.

sum(increase(
  controller_runtime_reconcile_total{service=~"external-secrets.*",controller=~"$controller",result="error"}[1m])
) by (result)